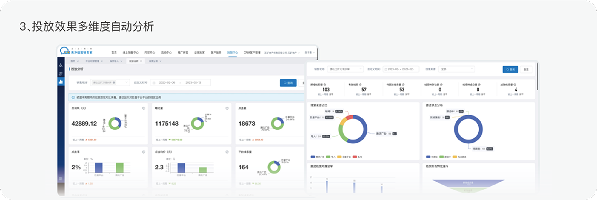
企业为了有效的利用数字化平台获客,提升自销比例。就需要在抖音,腾讯,百度和安居客等多个平台上进行公域投放。但现有的投放做法问题多多,不仅效果数据的维度不足,线索质量无法衡量,客户留资的线索不能得到统一及时的照顾,确保从线上到线下的留电到访转化也很困难,多个平台的各种费效数据也不能自动化汇总对比和分析,十分麻烦。 如何在多平台投放的情况下,自动实现费效统一对比分析,线索及时精细管控和数据统计分析呢?公域投放管理中心来帮助您。
企业为了有效的利用数字化平台获客,提升自销比例。就需要在抖音,腾讯,百度和安居客等多个平台上进行公域投放。但现有的投放做法问题多多,不仅效果数据的维度不足,线索质量无法衡量,客户留资的线索不能得到统一及时的照顾,确保从线上到线下的留电到访转化也很困难,多个平台的各种费效数据也不能自动化汇总对比和分析,十分麻烦。 如何在多平台投放的情况下,自动实现费效统一对比分析,线索及时精细管控和数据统计分析呢?公域投放管理中心来帮助您。